6566ccm爱彩网6566ccm爱彩网 版权所有 []
手机:18898764231 微信号:18898764231 邮箱:tianxingjian2024@163.com
地址:深圳市宝安区新桥街道万丰社区中心路98工业城8栋
某某电子科技有限公司
废气智能控制系统改造方案说明
项目名称:废气智能控制系统改造方案说明
编 号: TN20170423001
供 应 商: 6566ccm爱彩网
日 期: 2017年05月09日
废气智能控制系统改造施工方案
一. 现状分析
贵司楼顶废气净化塔从建厂开始至今已使用7年以上,塔体及配电箱已经风化腐蚀,电箱箱底已上锈穿透,且放至加固钢构平台上,会存在以下隐患 :
1、台风季节,抵御下降,易造成停机。
2、电箱箱体腐蚀,电线裸露,底座钢构平台,万一漏电,对操 作保养人员存在生命安全。
3、电箱置于钢构平台上,运行中共振现象和高温天气,电箱散热不良,影响电箱中变频器和PLC稳定运行。
4、14套塔置于楼顶,台风、烈日、夜间运行中,风机、喷淋泵、加药泵出现异常,不易在最短时间发现。
以上圴对生产车间正常生产,存在较大隐患,特提出相应改善方案
二. 现有已改造完案例参考
1.下图为6566ccm爱彩网公司改造A客户电镀厚金线办公室废气处理监控系统图片

图(一)
2、6566ccm爱彩网公司改造A客户楼顶电镀厚金线废气电箱操作面板画面

图(二)
三.改善方案
结合贵司实地考察和贵司提出达到功能要求,特提出对贵司14个塔分成五大片区,集中制做五个大电箱,电箱外围做个防雨隔热房间,房间底做个水泥平台,内装个空调,从五个大电箱引监控信号线至3楼保全办公室,每个塔风机电流、喷淋泵电流,加药泵添加槽PH全在办公室监控显示屏显出,实时监控每个塔运行状况。
四.工程设计方案细节说明
1.电箱房防护设计立体图

设计说明:
1)电箱底座减震防腐牢固设计:
用模板制做100mm水泥平台,避免了钢构平台共振现象,同时又可预防雨水对电箱底座的浸蚀
2)电箱房隔热防雨设计:
(1)安装空调:夏天高温时,让电箱内电子元器件,在舒适温度下稳定运行。
(2)有房间防护提升了对台风暴雨季节的抵抗能力。
2、监控系统设计说明
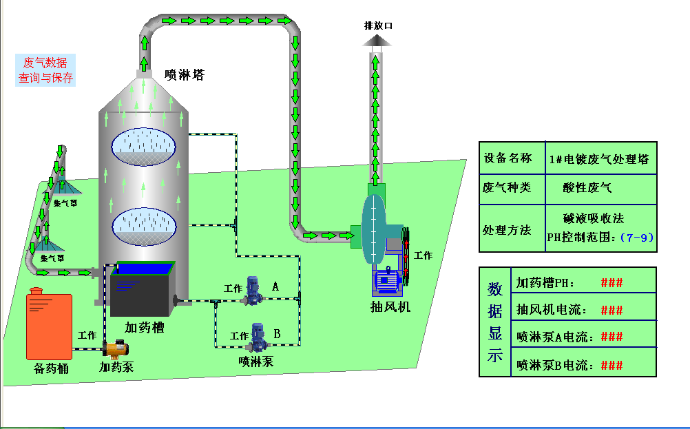
2.1 办公室显示画面

精准设计说明:
1)直观、动态:每一个塔独立一个电流、PH值显示画面,废气塔名称、废气类型、处理方法、泵工作时间全在一屏显示。
2)实时、精准:实时显示风机、喷淋泵工作电流,通过电流变化可精准知道风机、喷淋泵工作状态,避免取接触器接点信号,接触器吸死时,误判!废气塔处理槽PH值动态显示,实时反映中和状况。
3)实时、警报:14个塔运行中,任何一台泵、PH值出现问题,圴实时警报显示。
2.2、可实现在办公室手动、自动直接起停功能

设计说明:
1)此功能可以实现,建议暂不开启,。
2)风险评估:因废气塔全在楼顶,属于远距离操控,易出现人员在楼顶维修保养时,误操作危及人员生命安全,故暂不开启。
2.3、可实现在办会室直接调整每个塔PH值

设计说明:
1)操作便捷:不用楼上楼下,直接在办公室远端设置。
2)PH值实时精准:动态显示加药泵工作状态,实时精准
2.4、可生成工作曲线图和EXCLE表格,便于历史数据的存储与查询

设计说明:
1)分析直观:通过观察工作电流和PH值变化曲线,可直接判断各时间段工作状态。
2)存储、查询方便:自动生成的excle表格,便于日常工作统计记录。
3、电控箱设计说明
3.1、电箱面板,维修保养操作直观

3.2、一塔一断路器,独立检修

3.3、精准电流实时监控器件

3.4、采用进口三菱模块

五、施工计划
步骤一:做好五个独立电箱房基础
步骤二:做好五个独立电箱房
步骤三:安装好五个电箱
步骤四:安装好五个电箱与办公室监控系统
步骤五:分阶段拆装变频器和对接各个塔风机、喷淋泵、加药泵
步骤六:办公室监控画面调试运行
六、改善前后效果对比

6566ccm爱彩网6566ccm爱彩网 版权所有 []
手机:18898764231 微信号:18898764231 邮箱:tianxingjian2024@163.com
地址:深圳市宝安区新桥街道万丰社区中心路98工业城8栋